一、华为云 Flexus 云服务器 X 实例介绍
1.1 Flexus 云服务器 X 实例简介
· 官网地址:华为云Flexus云服务器X实例
华为云 Flexus 云服务器 X 实例是新一代面向中小企业和开发者的柔性算力云服务器。它能够智能感知业务负载的变化,自动调整资源配置。这款服务器特别适用于中低负载的应用场景,例如电商直播、企业网站建设、开发测试环境、游戏服务器以及音视频服务等。X 实例的设计理念旨在为用户提供更加灵活和高效的计算资源管理方式。通过智能调整,它可以更好地满足不同业务的需求,提高资源利用率。

1.2 Flexus 云服务器 X 实例特点
· 提供丰富的公共镜像:Flexus 云服务器 X 实例提供多种公共镜像供用户选择,方便快速部署各种应用和服务。
· 可灵活自定义 vCPU 内存配比:用户可以根据自己的需要灵活调整虚拟 CPU 和内存的配比,以满足不同场景的需求。
· 智能感知业务动态升降配:Flexus 云服务器 X 实例能够智能感知业务的负载情况,并根据需要自动升降配,以满足业务的需求,提高系统的稳定性和性能。
· 负载范围更高:相对于 Flexus 应用服务器 L 实例,Flexus 云服务器 X 实例能够处理更高的负载,适用于更复杂和繁忙的场景。
二、1Panel 介绍
2.1 1Panel 简介
1Panel 是一款现代化且开源的 Linux 服务器运维管理面板,为用户提供了一种便捷的方式来处理服务器管理任务。
2.2 1Panel 特点
· 快速建站:1Panel 深度集成了如 Wordpress 和 Halo 这样的平台,使得创建网站变得简单快捷,包括域名绑定和 SSL 证书配置都可以一键完成。
· 高效管理:通过 Web 界面可以方便地进行 Linux 服务器管理,涵盖应用部署、主机状态监控、文件系统操作、数据库管理和容器编排等多项功能。
· 安全可靠:设计时考虑了安全性,提供了防火墙设置和安全审计工具以减少潜在的安全风险。
· 一键备份:支持轻松的一键式数据备份与恢复服务,并且备份的数据可以存储在云端,保证数据的安全性和持久性。
三、本次实践介绍
3.1 本次实践简介
1.本次实践为个人测试学习环境,旨在快速部署应用,生产环境请谨慎;2.本次实践环境为华为云 Flexus 云服务器 X 实例,使用的操作系统为 Huawei Cloud EulerOS 2.0 (x86_64);3.在华为云 Flexus 云服务器 X 实例上部署 Linux 管理面板 1Panel。
3.2 本次环境规划
四、购买华为云 Flexus 云服务器 X 实例
4.1 登录华为云
进入华为云官网:https://activity.huaweicloud.com/,登录自己的华为云账号,进入华为云首页。


4.2 进入 Flexus 云服务器 X 实例购买页面
我们在华为云官网首页,精选推荐模块中,可以看到 Flexus 云服务器 X 实例,点击进入 Flexus 云服务器 X 实例主页。


点击页面中的“购买”选项,进入 Flexus 云服务器 X 实例购买页面。

4.3 购买 Flexus 云服务器 X 实例配置
· 可参考以下基础配置,进行购买:
1.计费模式:包年/包月,这里选择此模式;2.区域:华北—北京四,可用区:随机即可;3.实例规格:关闭性能模式,选择自定义,4vCPUs | 12GiB;4.镜像:公共镜像,Huawei Cloud EulerOS,版本,Huawei Cloud EulerOS 2.0 Standard 64 bit(10GiB);5.应用加速:这里选择不加速;6.存储:系统盘,通用型 SSD100G;7.网络:选择默认即可;8.安全组:选择默认即可;9.弹性公网 IP:选择“现在购买”,全动态 BGP,带宽 3Mbit/s;10.云服务器名称:可自定义设置,这里选择默认的名称;11.登录凭证:自定义设置密码;12.云备份:暂不购买;其余配置默认即可。
· 确认配置及购买
在确认配置页面,检查 Flexus 云服务器 X 实例的各项配置是否正确。检查完毕后,点击“立即购买”。付款完毕后,华为云 Flexus 云服务器 X 实例购买成功。

4.4 查看 Flexus 云服务器 X 实例状态
进入华为云 Flexus 云服务的控制台,选择 Flexus 云服务器 X 实例,可以看到已经正在运行的 Flexus 云服务器 X 实例。

4.5 使用 Xshell 远程连接
· 复制 Flexus 云服务器 X 实例的弹性公网 IP 地址

· 主要填写 Flexus 云服务器 X 实例的弹性公网 IP 地址,输入其登录用户和密码,连接即可。


五、检查云服务器环境
5.1 检查操作系统版本
检查操作系统版本,当前使用版本为 Huawei Cloud EulerOS 2.0 (x86_64)。
[root@flexusx-51a1 ~]# cat /etc/os-releaseNAME="Huawei Cloud EulerOS"VERSION="2.0 (x86_64)"ID="hce"VERSION_ID="2.0"PRETTY_NAME="Huawei Cloud EulerOS 2.0 (x86_64)"ANSI_COLOR="0;31"
5.2 检查内核版本
检查内核版本,当前内核版本为 5.10.0-182.0.0.95.r1941_123.hce2.x86_64。
[root@flexusx-51a1 ~]# uname -r5.10.0-182.0.0.95.r1941_123.hce2.x86_64
六、安装 1Panel 面板
6.1 创建安装目录
创建安装目录/data/1panel
mkdir -p /data/1panel && cd /data/1panel
6.2 部署前准备工作
· 1Panel 部署的环境要求:
1.操作系统:支持主流 Linux 发行版本(基于 Debian / RedHat,包括国产操作系统);2.服务器架构:x86_64、aarch64、armv7l、ppc64le、s390x;3.内存要求:建议可用内存在 1GB 以上;4.浏览器要求:请使用 Chrome、FireFox、IE10+、Edge 等现代浏览器;5.可访问互联网。
· 关闭防火墙和 selinux:
systemctl disable firewalldsystemctl stop firewalld
sed -i 's/SELINUX=enforcing/SELINUX=disabled/' /etc/selinux/configsetenforce 0
6.3 一键部署 1Panel
执行以下一键安装脚本,根据安装提示设置安装目录、服务端口、账号密码等。由于本次实践操作系统为 Huawei Cloud EulerOS 2.0 ,红帽系的操作系统可参考以下部署脚本。
curl -sSL https://resource.fit2cloud.com/1panel/package/quick_start.sh -o quick_start.sh && sh quick_start.sh

debian 系的操作系统,可参考如下一键部署脚本。
curl -sSL https://resource.fit2cloud.com/1panel/package/quick_start.sh -o quick_start.sh && bash quick_start.sh
6.4 设置安全组规则
根据安装输出提示,本次设置的服务端口为 15783,在华为云 Flexus 云服务器 X 实例安全组的入方向上放行 15783 端口。


七、访问 1Panel 面板
根据安装的输出提示,本次访问地址为:http://弹性公网 IP 地址:15783/5874e917ac。将 IP 地址替换为自己服务器的弹性公网 IP 地址,即可访问 1Panel 面板。

输入刚才设置的登录账号和密码,访问 1Panel 面板首页。

八、1Panel 管理面板的基本使用
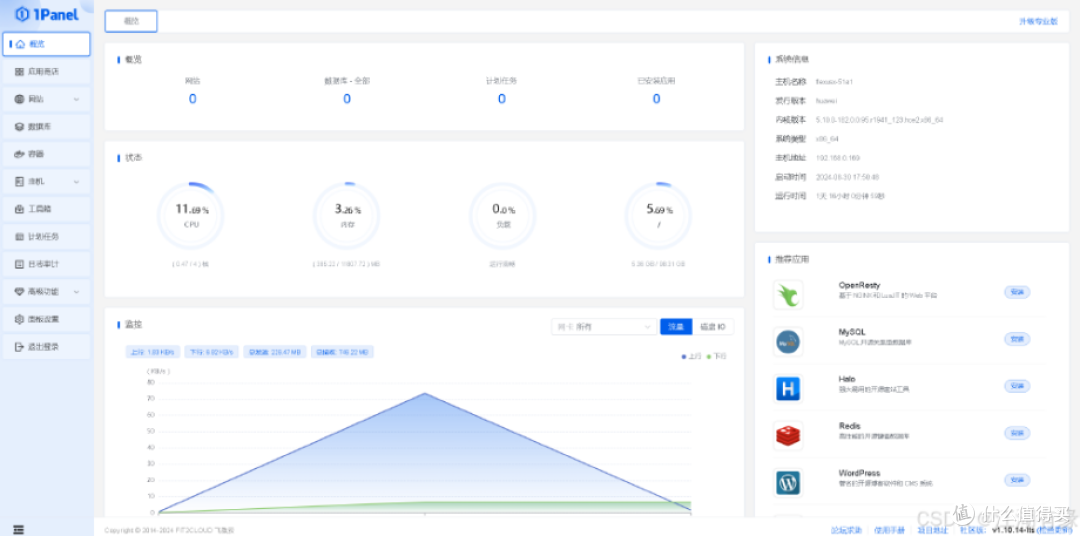
8.1 查看概览页面
在此页面上,我们可以全面查看服务器的整体状况,包括网站、数据库、计划任务及已安装应用的数量统计;同时,还可以监控 Linux 服务器的关键系统信息,如 CPU 和内存使用情况、磁盘状态、磁盘 I/O 活动以及网卡流量的实时数据。

8.2 应用商店
在应用商店,可以看到各种开源应用,可直接安装,使用起来非常方便。

8.3 容器管理功能
1Panel 可以对宿主机容器进行管理,包括对宿主机内的容器、镜像、容器编排、网络、存储卷、容器仓库、docker 基本配置等进行管理操作。

8.4 主机管理
8.4.1 文件管理
在主机的文件管理功能中,可以对 Linux 的文件系统进行管理,包括上传、创建、远程下载等文件操作。

8.4.2 监控功能
在主机的监控管理功能中,可以对服务器的 CPU、内存、系统平均负载、磁盘 IO、网络 IO 等信息进行实时监控。

我们可以对比下,华为云 Flexus 云服务器 X 实例的云监控 CES 监控项更多一些。想要更加细致监控服务器,可以登录华为云的 CES 服务进行查看。

8.4.3 终端管理
在主机的终端管理中,我们填写主机的相关连接信息,包括主机的登录账号密码、端口等,此处我们填写 root 密码即可,其余默认。


还可以添加其他主机资产,管理其它服务器。

快速命令功能:例如我们可以创建一个名为"host"的快速命令,将其分配至默认分组,并设置执行命令为 hostname,然后确认保存。

返回到终端页面,选中刚才创建的快速命令,即可在终端自动执行。

8.4.4 防火墙管理
1Panel 面板可以对 Firewalld 防火墙进行基本管理,这里由于要测试及部署应用需要,处于停止状态。如果需要,可以自行开启防火墙服务。

8.4.5 进行管理
可以查看服务器上的所有进程详细信息


8.4.6 SSH 管理
可以对 SSH 进行基本设置,查看 SSH 会话和系统的登录日志。

8.5 日志审计
有面板日志、登录日志、网站日志三大类,面板日志中可以查询操作日志、访问日志、系统日志。

8.6 计划任务
可以配置计划任务,比命令行终端界面操作更为直观,只需简单操作即可配置计划任务。

九、总结
华为云 Flexus 云服务器 X 实例展现了其卓越的性能与稳定性,顺畅的部署过程和稳定的网络表现让人印象深刻。搭配 Linux 管理面板 1Panel,我们能够更加便捷地管理和操作这一强大的云服务器。这次实践的成功完成,让让我们充分认可华为云 Flexus 云服务器 X 实例的出色表现。随着云服务器的开启,我们将迎来愉快的云端之旅,探索更多可能性!
